159-1002-5509
网站首页
关于我们
产品中心
星空体育官方入口登录
联系我们
荣誉资质
安全环保
Our products
控制系统
质量稳定 · 经久耐用 · 性价比高
当前位置:
主页
>>
产品中心
>>
控制系统
SLZD系列
xingkong体育中国官网
ar星空软件下载
hk星空体育
wwe星空体育
SYBFD系列
TFCF、DFCF系列
BBC星空体育
flfa星空体育
控制系统
星空综合体育app
特殊材料反应釜和装置
装置
DCS监控画面
触摸屏画面
触摸屏控制柜
触摸屏控制箱
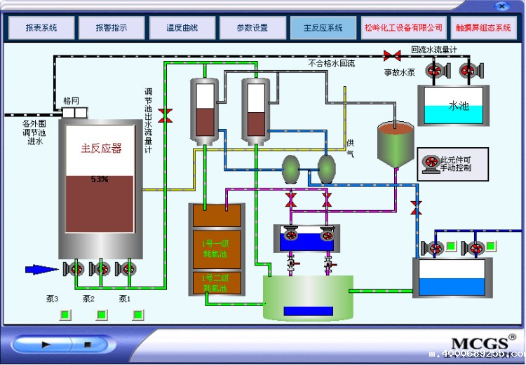
触摸屏组态画面
控制操作台
控制箱
组态画面
8 条记录
1
共 1 页
城市分站:
主站
济南
烟台
威海
网站地图
|
免责声明
|
map